멀티클라우드 네트워킹 업체인 프로시모(Prosimo)는 네트워킹에 대한 통찰력을 제공하고 클라우드 비용을 절감해주는 ‘클라우드 코스트 360(Cloud Cost 360)’ 제품군을 발표했다.
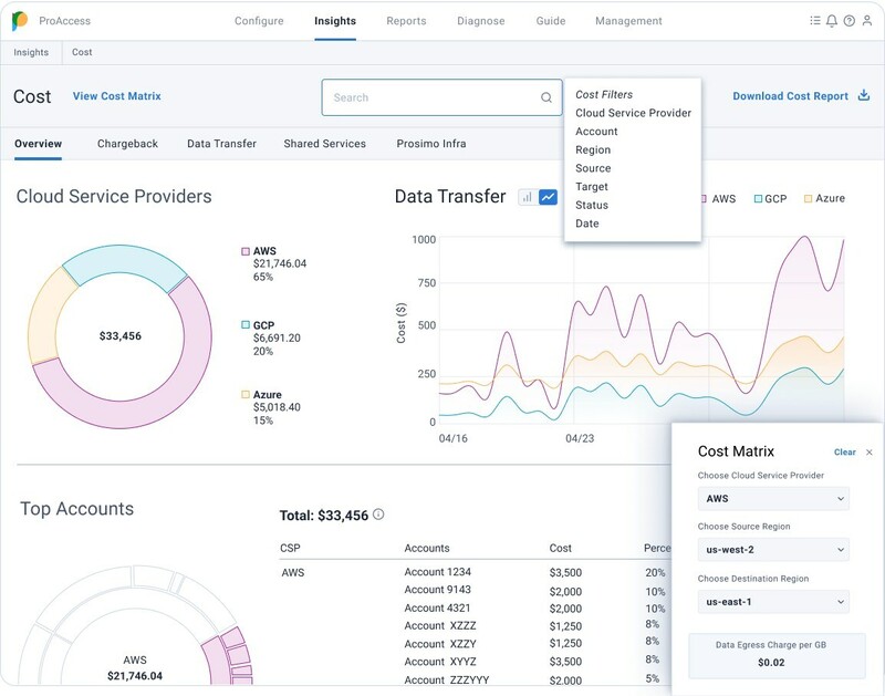
이 제품군은 클라우드 전반의 네트워킹 비용에 대한 가시성을 제공한다.

프로시모는 개별 클라우드 제공 업체의 복잡성을 추상화하고 클라우드 네이티브 네트워크 리소스를 조정하여 다중 클라우드 가시성을 제공한다.
특히 앱 중심의 관점에서 네트워크 흐름을 분석, 클라우드 네이티브 ID를 사용하여 각 애플리케이션 소유자와 연결한다. 이를 통해 클라우드 팀들은 사용 패턴을 모니터링하고, 리소스 활용도를 추적하며, 데이터 트래픽에 대한 통찰력을 얻을 수 있다.
또한 공유 앱 사용에 내재된 복잡성을 간소화하여 클라우드 사용 관리를 단순화한다. 사용 패턴을 기반으로 앱 또는 기기에 대해 정확한 비용을 할당하여 효과적인 과금 모델을 제공한다. 최적의 과금 전략에 필요한 사용 패턴, 리소스, 관련 비용에 대한 가시성을 제공한다.
프로시모는 사용자-앱 혹은 앱-앱 트래픽에 대한 광범위한 가시성을 제공해 네트워킹 비용 최적화를 지원한다. 이를 통해 지역 및 가용성 영역 배치를 고려하여 퍼블릭 클라우드 백본과 함께 프라이빗 경로를 전략적으로 활용하여 비용을 최적화할 수 있다.
정진옥 기자
okjung@gttkorea.com
관련기사
- AI 기반 통합 보안 플랫폼으로 '3C+1S' 전략 추진한다
- 클라우드 비용, 꼼꼼히 관리하는 AI 도구
- "기업의 혁신은 ‘구성원·프로세스·테크놀로지’ 개선부터"
- 클라우드 비용 최적화, 문제해결, 성능 개선하는 '클라우데라 옵저버빌리티'
- 클라우드옵스 핵심과제, 자동화와 핀옵스
- 클라우드 시대의 보안 문제 해결위한 핵심 전략·솔루션 총정리 ①
- 클라우드 복잡성을 극복하는 5대 전략
- 2023년 1분기 글로벌 클라우드 인프라 시장 630억 달러 초과
- [기고] 클라우드 시대, 주목해야 할 핀옵스 5대 활용 사례
- AI 기반 클라우드 네이티브 신원 위협 탐지 플랫폼
- 아키텍처 수준에서 가시성 확보 못해 ‘클라우드 비용 폭증’
